當前位置:首頁 > 飲料生產設備> 產品中心> CIP清洗設備 CIP清洗設備
全自動CIP清洗裝置已廣泛應用于飲料、乳品、果汁、啤酒、制糖、生物制藥等機械化程度較高的生產企業中。小型移動式CIP系統主要應用于生物發酵、制藥行業。
全自動CIP清洗裝置概述
CIP清洗系統也叫就地清洗系統簡稱CIP,又稱清洗定位或定位清洗,就地清洗是指不用拆開或移動裝置,即采用高溫、高濃度的洗凈液,對設備裝置加以強力作用,把與食品的接觸面洗凈的方法。作為即不分解生產設備 , 又可用簡單操作方法安全自動的清洗系統,幾乎被引進到所有的食品、飲料及制藥等工廠。
全自動CIP清洗裝置特點
1、CIP清洗系統的經濟運行成本低,結構緊湊,占地面積小.安裝.維護方便,能有效地對缸罐容器及管道等生產設備進行就地清洗,其整個清洗過程均在密閉的生產設備,缸罐容器和管道中運行,從而大大減少了二次污染機會。
2、該系統可根據生產需要分為一路至四路。尤其是二路及二路以上,既能分區同時清洗同一個或二個以上區域,也能在生產過程中邊生產邊清洗。這樣在生產時就大大縮短了CIP清洗的時間,提高清洗工作的及時性。
3、全自動CIP采用氣動隔膜泵抽吸濃酸濃堿,不但提高了設備的完好率及降低了設備的維修率,更主要的是降低了運行成本。
4、全自動CIP,能對清洗液進行自動檢測.加液.排放.顯示與調整,其運行可靠,自動化程度高,操作簡單,清洗效果好,因而更符合現代大規模流體藥品.食品加工工藝的衛生要求及生產環境要求。
5、自動切換各工藝參數,自動調節清洗時間、PH、溫度等參數。
6、所有操作均可記錄,便于GMP認證。
7、CIP清洗系統有單罐雙罐及多罐供用戶選擇,有移動式及固定式。
自動清洗系統工作原理
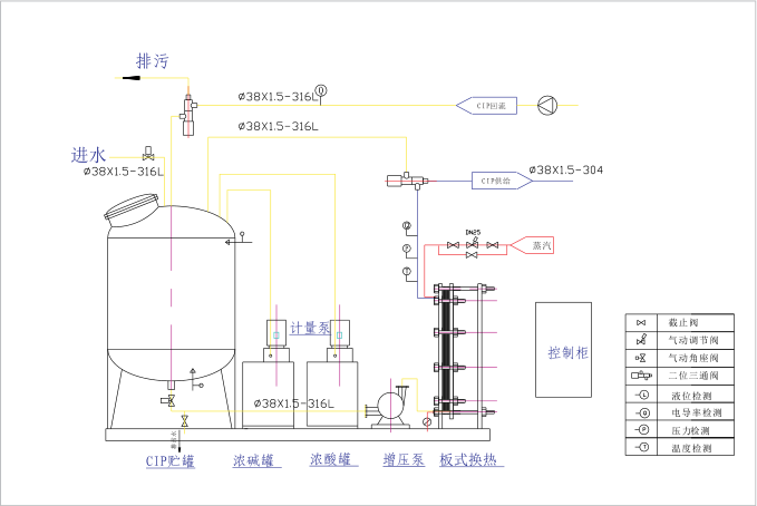
根據設置程序(程序可調) 由CIP清洗系統自動配制清洗液,經氣動控制閥與增壓泵、回流泵來完成清洗液的輸送及回流循環清洗、排放、回收整個清洗過程。通過電導率、溫度控制儀、酸堿計量泵及PLC觸摸屏組成的控制系統達到了自動在線清洗??梢詫γ恳坏狼逑闯绦驎r間、流量、電導率進行檢測與記錄,可打印輸出,同時能確保清洗液溫度和濃度在相應清洗過程中自動恒定,系統清洗結果由電導率儀自動檢測顯示,準確無誤。

單罐全自動CIP清洗工藝

全自動CIP清洗裝置工藝圖